Find articles covering RMM, Service Desk/PSA, and Data Protection solutions. From gaining efficiency through automation to creating world-class reports.
Naverisk 2026 R2.1 enhances automation workflows, improves Data Hub usability, and refines scheduling accuracy for a smoother MSP experience. The release also includes smarter visibility controls, direct entity linking, and multiple stability and performance improvements across the platform.
Naverisk 2026 R1 introduces a new 64-bit Windows Agent for improved performance and stability on modern systems. The release also adds greater control over agent upgrades and better visibility across client environments. Additional improvements enhance job scheduling, workflow efficiency, and overall system reliability.
This update marks a major step forward for the Naverisk platform, introducing a modern, high-performance foundation for Managed Service Providers. We have overhauled the visual experience with a sophisticated new Dark Mode default and initiated a phased transition to a native 64-bit Windows architecture.
Naverisk Achieves SOC 2 Type II Certification We are proud to announce that Naverisk has successfully achieved SOC 2 Type II certification, a major milestone that reinforces our dedication to protecting client data and maintaining the highest standards of information security across our platform.
Naverisk 2025 R4 is here — delivering enhanced security with SOC 2 groundwork, Power Automate API integration, and major UX upgrades. This release streamlines automation, boosts protection, and improves performance for a faster, more reliable MSP experience.
Introducing Naverisk 2025 R4! We've rolled out a new update focused on enhancing security, integration capabilities, and user experience.
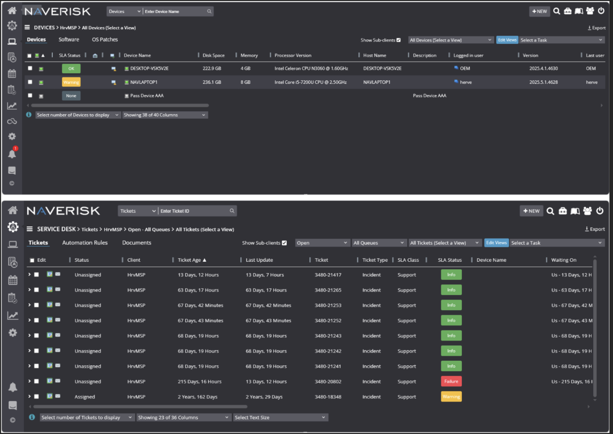
Naverisk 2025 R3 is here, featuring enhanced security with IP-based access controls to restrict access to trusted networks. Customer survey responses now appear directly in ticket activity tabs, and ticket grid data can be exported for streamlined reporting. This release also includes key bug fixes to improve overall stability and performance.
Naverisk 2025 R2.1 is here! Packed with upgrades to boost agent performance, streamline email and document handling, and enhance system reliability
New automation rule to trigger CSAT surveys, customizable email templates, and major speed boosts for scheduled jobs. Improved workflows, faster performance, and deeper customer insights—all in one release.
Introducing Naverisk 2025 R1 – The Foundation for AI-Powered Ticketing! Our latest release delivers a powerful new rich text editor, smarter email handling (including replies, forwards, and templates), and sleek drag-and-drop file management. With enhanced stability, inline image editing, user mentions, and improved ticket history, this update sets the stage for the future of AI-driven support.
Introducing Naverisk 2025 R1! Our latest update brings a powerful new rich text editor for emails and documents, enhancing formatting and customization. Enjoy improved email management, intuitive drag-and-drop file handling, and a refreshed UI for attachments and user mentions.
Discover Naverisk's transformative plans for 2025! With invaluable feedback from our partners, we’re dedicated to delivering innovation, enhancing user experience, and empowering MSPs to excel in an evolving IT landscape. Explore our roadmap and see how we’re shaping the future together.
Naverisk 2024 R4, focusing on security and service quality. Highlights include real-time and scheduled 3rd party software updates, a new "Waiting On" ticket status for streamlined service, and a robust automation rules engine for improved efficiency.
Introducing Naverisk Mobile 2024 R2 The latest update to the Naverisk mobile app enhances efficiency and convenience for on-the-go IT professionals.
The Naverisk 2024 R3 release includes the Advanced User Portal for onsite installations, allowing end users to submit support requests, receive notifications, and chat with technicians.
Naverisk 2024 R3 introduces the Advanced User Portal for streamlined support requests, notifications, and chat across devices. Enhancements include a redesigned ticket scheduling engine and improved chat and scripting keyboard shortcuts for better interface predictability.
Welcome to Naverisk 2024 R2! This release includes Single Sign-On with Microsoft Entra and improvements in agent stability and automation rules performance.
Welcome to Naverisk 2024 R1.1 – Onsite Release! We’re thrilled to introduce significant enhancements to our software development and release processes.
In this latest version of the Naverisk mobile app, we are introducing device management to the Android version of the mobile application.
Naverisk 2024 R1 is a quality focused release with improvements in key areas such as PowerShell as well as our RMM, PSA and Service Desk feature set.
Arma clients can now designate a network drive as their primary storage.
The latest updates to the new Naverisk Mobile App include new features, improved ticket display, and performance enhancements, along with bug fixes.
Naverisk's latest release empowers MSPs and IT pros with a new mobile app, usability enhancements, and bug fixes, streamlining your IT services.
Naverisk 2023 R3 is here, with a slew of new features and enhancements to make your ticketing workflow more efficient and seamless.
Following our successful early release programme, Arma Backup is proud to announce our general release in to production.
We are excited to bring you details around the new Naverisk 2023 R2 release, and will be publishing further roadmap updates shortly.
Naverisk has been recognized as a top-rated product by Software Advice in their 2023 FrontRunners Report.
Arma - Wasabi, all storage zones now supported!
We are excited to advise that Arma data protection now offers support for Mac and Linux.
Welcome to Naverisk 2023 R1. Naverisk is a complete, all-in-one, RMM & Service Desk / PSA platform that helps MSP’s and IT professionals to easily monitor and automate IT services and operations.
Welcome to Naverisk 2022 R4. Naverisk is a complete, all-in-one, RMM & Service Desk / PSA platform that helps MSP’s and IT professionals to easily monitor and automate IT services and operations.
Welcome to Naverisk 2022 R3 Naverisk is a complete, all-in-one, RMM & Service Desk / PSA platform that helps MSP’s and IT professionals to easily monitor and automate IT services and operations.
Welcome to Naverisk 2022 R2. Naverisk is a complete, all-in-one, RMM & Service Desk / PSA platform that helps MSP’s and IT professionals to easily monitor and automate IT services and operations.
This guide will help you configure Naverisk to monitor Veeam backups.
Naverisk 2022 R1 features workflow improvements and a range of performance, stability and quality updates. Here is a summary update of the main feature improvements.
Refined UI for more speed and precision
Less admin, more quality work. The Naverisk 2021 R1 release is a big one. You’ll find yourself spending less time on admin, more time on quality work.
This article covers how to deploy ESET endpoint applications to devices using Naverisk, monitor that the ESET service is running, and configure alerts to be sent from the ESET console to generate tickets in Naverisk.
We are proud and excited to announce the 2020 R3 release! Due to overwhelming demand the decision was made to primarily focus 2020 R3 on completing Naverisk’s PSA billing automation capabilities.
Naverisk RMM & PSA rapid release program now in play. We are proud and excited to announce the 2020 R2 release!
Naverisk 2020 R1 features Billing & Agreement upgrades + more
This guide will outline how to deploy, monitor and manage Bitdefender Endpoint Security on Windows devices using Naverisk and the Bitdefender GravityZone Control Center.
The Cloud Service & Website Monitor allow you monitor the availability and response of a website without having to install an agent on the web server. This is particularly useful for sites hosted externally by web hosting providers, who may not allow access to the underlying servers.
This article covers how to deploy the Webroot application to devices using Naverisk, monitor that the Webroot service is running, and configure alerts to be sent from the Webroot console to generate tickets in Naverisk.
Naverisk 2019 R3 introduces cloud service monitoring, Service Desk Knowledge Base searches and major improvements to usability and workflow.
The latest release of Naverisk is designed to help MSPs and IT Professionals provide world-class support the most efficient way possible.
Delivering remote support in a simple and efficient manner with the new Naverisk Service Desk!
Here are 5 amazing features that will help your team save time. These can be especially useful if your techs are regularly on the road!
Naverisk 2019 R1 is here and it is packed full of performance improvement and new features designed to save you time and money!
In December 2018 we successfully delivered our fourth major release of 2018. Naverisk 2018 R4 is packed with new RMM, PSA and Service Desk functionality, as well as some exciting performance and quality improvements.
The third major release of the year is packed with new RMM, PSA, and Service Desk functionality and performance updates.
As a true “all in one” RMM & PSA / Service Desk platform the Naverisk Business Intelligence engine is uniquely positioned to deliver business insights across all aspects of IT service delivery & MSP business operations.
When we (re)took ownership of Naverisk in December 2017, we made a commitment to deliver the best IT services automation platform on the market to our partners. We are excited to announce the pending release of Naverisk 2018 R3.
Today we are excited to announce the formalization of the Naverisk and ECi e-automate partnership!
It’s been a hectic few months as we ramp up Naverisk to deliver on its potential. The good news is that progress has been solid!
Naverisk, the market leading “all in one” RMM and PSA platform today announced that its IT services automation software has been selected as the preferred platform for Maavi to deliver white labelled NOC, SOC & IT Compliance Services globally to MSP’s.
Today, we are excited to bring you a new update, along with details of our next update (below), and will be publishing further roadmap updates shortly.
Founded in 2007 by Jon Kalaugher, Naverisk was acquired by ECi Software Solutions in March 2015, and has just recently been purchased back by Jon.